rco蓄熱式催化燃燒是_凈化效率高、適用能力強以及能耗低的特點,多用于廢氣濃度高的場合比較多;已經開始使用RCO技術取代CO進行有機廢氣的凈化處理,很多RTO設備也已經開始轉變成RCO,這樣可以消減操作費用達33%-50%,經反應后有毒的HC化合物轉化為CO2和H2O,從而使污染得到治理。
【rco 蓄熱式催化燃燒的工作原理】
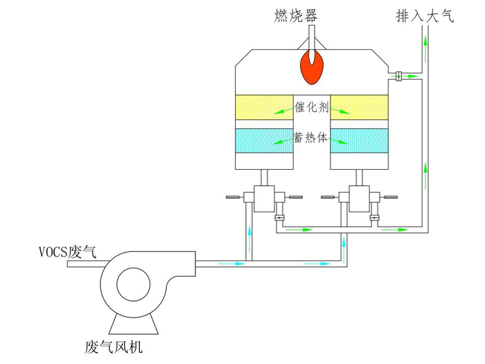
催化燃燒裝置(RCO):通過除塵阻火系統。進入換熱器,再送到加熱室,使氣體達到燃燒反應溫度,再通過催化床的作用,使有機廢氣分解成二氧化碳和水,再進入換熱器與低溫氣體進行熱交換,使進入的氣體溫度升高達到反應溫度。如達不到反應溫度,加熱系統科通過自控系統實現補償加熱。利用催化劑做中間體,使有機氣體在較低的溫度下,變成無害的水和二氧化碳氣體。
【rco 蓄熱式催化燃燒的性能特點】
①操作方便,設備工作時,實現自動控制,安全可靠。
②設備啟動,僅需15~30分鐘升溫至起燃溫度,能耗低。
③采用當今的貴金屬鈀、鉑浸漬的蜂窩狀陶瓷載體催化劑,比表面積大,阻力小,凈化率高。
④余熱可返回烘道,降低原烘道中消耗功率;也可作其它方面的熱源。
⑤使用壽命長,催化劑一般兩年更換,并且載體可_。
【rco 蓄熱式催化燃燒的使用范圍】
苯、醇、酮、醛、酯、酚、醚、烷等混合有機廢氣處理;適用于化工、塑料、橡膠、制藥、印刷、農藥、制鞋等行業的有機廢氣凈化。
泊頭森華環保可提供rco蓄熱式催化燃燒的圖紙,生產經驗豐富,出廠質檢嚴格,請朋友們放心,給您貼心服務,讓您體驗一次滿意的采購體驗;歡迎來電咨詢,期待您的垂詢。

冀公網安備13098102000374號